Grafana Alert Threshold Variable: A Comprehensive Guide

P.Serviceform 146 views
Grafana Alert Threshold Variable: A Comprehensive Guide

Grafana Alert Threshold Variable: A Comprehensive Guide

Hey guys! Today, we’re diving deep into the world of Grafana, focusing specifically on how to master alert threshold variables. If you’re looking to fine-tune your monitoring and alerting game, you’ve come to the right place. We’ll break down what these variables are, why they’re super useful, and how to use them effectively to keep your systems running smoothly. So, grab your favorite beverage, and let’s get started!

Understanding Grafana Alert Threshold Variables

Grafana alert threshold variables are dynamic values that you can use to define the conditions under which alerts are triggered. Think of them as the customizable triggers for your alarms. Instead of hardcoding static values into your alert rules, these variables allow you to set thresholds based on various parameters, making your alerts more flexible and responsive to changing conditions. This is crucial because static thresholds often lead to either too many false alarms or missed critical issues, especially in dynamic environments. By using variables, you can adapt your alerting strategy to reflect real-time data and system behavior, ensuring that you’re only notified when something genuinely needs your attention. For instance, consider a scenario where you’re monitoring CPU usage. A static threshold might be set at 80%, but this could trigger unnecessary alerts during peak hours when higher usage is normal. With threshold variables, you could dynamically adjust the threshold based on the time of day or historical usage patterns, reducing false positives and ensuring you’re only alerted when CPU usage is abnormally high. Moreover, these variables can be derived from different data sources or calculated based on complex formulas, offering even greater control over your alerting logic. Imagine setting a threshold that adjusts based on the number of active users or the volume of incoming traffic; this level of adaptability ensures that your alerts remain relevant and actionable, regardless of the circumstances. The power of Grafana alert threshold variables lies in their ability to bring context and intelligence to your monitoring, helping you proactively manage your infrastructure and applications.

Why Use Threshold Variables?

There are several compelling reasons to use threshold variables in Grafana alerts. First and foremost, they greatly enhance the flexibility of your alerting system. Instead of being stuck with rigid, pre-defined values, you can adapt your thresholds to match changing conditions. This is especially useful in dynamic environments where workloads fluctuate, and normal operating ranges vary. For example, imagine you’re monitoring the response time of an API. During off-peak hours, a response time of 200ms might be perfectly acceptable, but during peak hours, the same response time could indicate a problem. By using a threshold variable, you can dynamically adjust the threshold based on the time of day or the current load on the system, ensuring that you only get alerted when there’s a genuine issue. Secondly, threshold variables significantly reduce the number of false positives . Static thresholds often trigger alerts when conditions temporarily exceed the set value, even if there’s no real problem. This can lead to alert fatigue, where you and your team become desensitized to alerts and start ignoring them, increasing the risk of missing critical issues. By making your thresholds more context-aware, you can minimize these false alarms and focus on the alerts that truly matter. Consider a scenario where you’re monitoring disk space usage. A static threshold of 90% might trigger alerts whenever a large file is temporarily stored on the disk. With a threshold variable, you could set the threshold to dynamically adjust based on the historical growth rate of the disk, alerting you only when the usage exceeds the expected level. Furthermore, threshold variables can improve the accuracy of your alerts. By incorporating real-time data and complex calculations into your threshold logic, you can create alerts that are more sensitive to subtle changes and anomalies. This can help you identify problems earlier, before they escalate into major incidents. Imagine setting a threshold that combines multiple metrics, such as CPU usage, memory utilization, and network traffic, to detect unusual patterns that might indicate a security breach or a performance bottleneck. By using threshold variables, you can create a more sophisticated and effective alerting system that helps you proactively manage your infrastructure and applications.

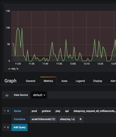
Setting Up Threshold Variables in Grafana

Okay, let’s get practical! Setting up threshold variables in Grafana might seem a bit daunting at first, but trust me, it’s totally manageable. Here’s a step-by-step guide to get you started. First, you’ll need to define your data source . Grafana supports a wide range of data sources, including Prometheus, Graphite, InfluxDB, and many others. Make sure you’ve configured your data source correctly and that you can query the metrics you want to use for your alerts. Next, create a new dashboard or edit an existing one. Dashboards are where you visualize your data and set up your alerts. Add a new panel to your dashboard and choose the appropriate visualization type for your metric. This could be a graph, a gauge, or any other visualization that helps you understand the data. Now comes the fun part: defining your threshold variable. To do this, you’ll need to use Grafana’s query editor . In the query editor, you can write queries that fetch the data you want to use as your threshold. This could be a simple metric value, or it could be a more complex calculation involving multiple metrics. For example, you could calculate the average CPU usage over the past hour or the standard deviation of response times. Once you have your query, you can define a variable to store the result. Grafana supports several types of variables, including query variables, constant variables, and custom variables. Choose the variable type that best suits your needs. For a threshold variable, you’ll typically use a query variable that fetches the threshold value from your data source. After you’ve defined your variable, you can use it in your alert rule. To create an alert rule, click on the panel options and select “Alert”. In the alert rule editor, you can define the conditions under which the alert should be triggered. Instead of using a static value for your threshold, you can use your variable. For example, you could set the alert to trigger when the metric value exceeds the variable value. Finally, configure the notification settings for your alert. Grafana supports a variety of notification channels, including email, Slack, PagerDuty, and more. Choose the notification channel that works best for you and configure the message you want to send when the alert is triggered. Remember to test your alert rule thoroughly to ensure that it works as expected. You can simulate alert conditions by adjusting the data in your data source or by manually triggering the alert in Grafana.

Advanced Techniques for Threshold Variables

Ready to take your Grafana threshold variable game to the next level? Let’s explore some advanced techniques that can help you create even more sophisticated and effective alerts. One powerful technique is to use dynamic thresholds based on historical data . Instead of setting a fixed threshold, you can calculate a threshold based on the historical behavior of your metric. For example, you could calculate the average value of the metric over the past week and set the threshold to be a certain percentage above that average. This allows your alerts to adapt to changing trends and seasonality. To implement this, you can use Grafana’s transformation functions to calculate the historical average. Another advanced technique is to use multiple threshold variables in combination . You can create alerts that trigger only when multiple conditions are met simultaneously. For example, you could set an alert to trigger only when both CPU usage and memory utilization exceed certain thresholds. This can help you identify complex problems that involve multiple factors. To implement this, you can use Grafana’s expression editor to combine multiple variables into a single condition. Another useful technique is to use threshold variables to detect anomalies . Instead of setting a fixed threshold, you can use statistical methods to detect unusual patterns in your data. For example, you could use a moving average or a standard deviation to identify data points that deviate significantly from the norm. This can help you identify problems that might not be apparent with simple threshold-based alerts. To implement this, you can use Grafana’s transformation functions to calculate the moving average or standard deviation. You can also use external data sources to enrich your threshold variables. For example, you could use data from a weather API to adjust your thresholds based on the current weather conditions. This can be useful for monitoring systems that are affected by external factors. To implement this, you can use Grafana’s data source plugins to connect to external data sources. And, you can use machine learning to predict future values and set thresholds accordingly. This can help you proactively identify problems before they occur. To implement this, you can use Grafana’s machine learning plugins or integrate with external machine learning services.

Best Practices for Using Grafana Alert Threshold Variables

To wrap things up, let’s go over some best practices for using Grafana alert threshold variables . Following these guidelines will help you create a more robust, reliable, and effective alerting system. First, always start with a clear understanding of the metrics you’re monitoring. Know what constitutes normal behavior and what indicates a problem. This will help you set meaningful thresholds that accurately reflect the health of your system. Second, avoid setting overly sensitive thresholds . Triggering too many alerts can lead to alert fatigue and make it harder to identify genuine issues. Instead, aim for thresholds that strike a balance between sensitivity and noise. Third, document your alert rules clearly. Include information about the purpose of the alert, the threshold values, and the expected response. This will help your team understand the alerts and respond appropriately. Fourth, test your alert rules regularly . Ensure that they’re working as expected and that the notifications are being sent to the correct channels. This will help you catch any issues before they cause problems. Fifth, review and adjust your alert rules periodically . As your system evolves, your alerting needs may change. Make sure to keep your alert rules up-to-date and relevant. Six, use meaningful variable names . When defining threshold variables, choose names that clearly indicate their purpose and the metrics they represent. This will make your alert rules easier to understand and maintain. Seven, validate your variable queries . Before using a threshold variable in an alert rule, ensure that the query is returning the expected values. This will help you avoid errors and ensure that your alerts are based on accurate data. Eight, consider using annotations . Grafana annotations can be used to mark important events or changes in your system. These annotations can be helpful for troubleshooting alerts and understanding the context in which they were triggered. And last but not least, collaborate with your team . Alerting is a team effort. Share your knowledge and best practices with your colleagues to ensure that everyone is on the same page. By following these best practices, you can create a Grafana alerting system that helps you proactively manage your infrastructure and applications, minimize downtime, and improve overall system reliability.

So there you have it – a comprehensive guide to Grafana alert threshold variables! I hope this has been helpful and that you’re now ready to create some awesome, intelligent alerts. Happy monitoring!