Grafana NetFlow Dashboards: A Deep Dive

P.Serviceform 67 views
Grafana NetFlow Dashboards: A Deep Dive

Grafana NetFlow Dashboards: A Deep Dive

Hey everyone! Today, we’re diving deep into the awesome world of Grafana NetFlow dashboards . If you’re managing networks, you know how crucial it is to understand traffic patterns, identify bottlenecks, and keep things running smoothly. NetFlow is a game-changer for this, and when you combine it with the visualization power of Grafana, you get an unbeatable toolset. We’re talking about making sense of all that network data in a way that’s not just informative but also super easy to digest. Forget staring at endless logs or complex command outputs; we’re about to unlock how you can get crystal-clear insights into your network’s heartbeat. So, buckle up, guys, because we’re going to explore how to set up and leverage these dashboards to their full potential, ensuring your network is always performing at its peak. We’ll cover the ‘why’ and the ‘how,’ making sure you’re equipped with the knowledge to tackle any network monitoring challenge head-on. Get ready to transform your network visibility!

Why Grafana NetFlow Dashboards are a Must-Have

Alright, so why should you even bother with Grafana NetFlow dashboards ? Great question! Think about your network like a busy highway. You need to know where the traffic is coming from, where it’s going, how fast it’s moving, and if there are any major jams. NetFlow is like the sophisticated traffic monitoring system for your highway. It collects metadata about IP traffic flowing across routers and switches. This metadata includes things like source and destination IP addresses, ports, protocols, and the amount of data transferred. Pretty neat, right? Now, raw NetFlow data can be, let’s be honest, a bit overwhelming. It’s like having a million little traffic sensors but no way to see the overall picture. This is where Grafana swoops in like a superhero. Grafana is a fantastic open-source platform for monitoring and observability. It excels at taking data from various sources (like your NetFlow collector) and turning it into beautiful, interactive, and highly customizable dashboards. So, when you combine NetFlow’s rich traffic data with Grafana’s powerful visualization capabilities, you get Grafana NetFlow dashboards . These dashboards give you an immediate, at-a-glance understanding of your network’s health and performance. You can see top talkers, identify unusual traffic spikes, pinpoint potential security threats, and understand application usage. It’s about moving from reactive troubleshooting to proactive network management. Instead of waiting for users to complain about slow speeds, you can see the slowdown happening and investigate before it becomes a major issue. Plus, with Grafana, you can set up alerts! Imagine getting a notification if a particular IP address starts sending out an unusually large amount of data, which could indicate a compromised machine or a misconfigured application. The benefits are immense, guys. You gain granular visibility, improve troubleshooting speed, enhance security posture, and optimize network resource allocation. It’s truly an indispensable tool for anyone serious about network performance and reliability. So, if you’re not already using them, you’re definitely missing out on a critical layer of network intelligence.

Setting Up Your First Grafana NetFlow Dashboard

Okay, let’s get down to business: setting up your Grafana NetFlow dashboard . It might sound a bit daunting at first, but trust me, it’s totally manageable, and the payoff is huge. First things first, you need a NetFlow collector. This is the software or hardware that actually receives and processes the NetFlow data exported from your network devices (routers, switches). Popular choices include SiLK, ntopng, SolarWinds NTA (if you’re in that ecosystem), or even open-source options like Logstash with a NetFlow input plugin. Make sure your network devices are configured to export NetFlow data to your collector’s IP address and port. Once your collector is up and running and you’re seeing NetFlow data come in, you need a way for Grafana to access it. This usually means setting up a database that your NetFlow collector can write to, and that Grafana can read from. Time-series databases like InfluxDB or Prometheus are excellent choices for storing NetFlow data because they are optimized for handling timestamped data efficiently. Your NetFlow collector will typically have an output plugin to send data to your chosen database. For instance, if you’re using a collector that outputs to InfluxDB, you’ll configure that connection. Now, for the Grafana part. If you don’t have Grafana installed, you’ll need to get that set up. It can be installed on a server, a virtual machine, or even a Docker container. Once Grafana is running, you’ll need to add your database as a ‘Data Source.’ Navigate to ‘Configuration’ -> ‘Data Sources’ in Grafana, click ‘Add data source,’ and select the type of database you’re using (e.g., InfluxDB). You’ll then enter the connection details for your database. The crucial step is creating the actual dashboard. Go to ‘Create’ -> ‘Dashboard’ and then click ‘Add new panel.’ This is where the magic happens. You’ll select your NetFlow data source, and then you’ll start writing queries to pull the data you want to visualize. For example, to see the top IP addresses sending traffic, your query might look something like: SELECT mean("bytes") FROM "netflow" WHERE $timeFilter GROUP BY "source_ip" fill(null) ORDER BY mean DESC LIMIT 10 . Of course, the exact query will depend on your database schema and the NetFlow fields you’ve captured. You can choose different visualization types like graphs, tables, gauges, and more. For that top IP query, a ‘Table’ or ‘Bar Gauge’ would be perfect. Repeat this process for different metrics: top destination IPs, top protocols, traffic volume over time, conversation analysis, etc. Remember to save your dashboard frequently! It’s a process of iteration. Start with the basics, see what insights you gain, and then refine your queries and add more panels. Guys, the flexibility here is insane. You can tailor every single dashboard to your specific needs, whether you’re a small business owner or managing a massive enterprise network. So, get your collector feeding data, point Grafana at your database, and start building those panels!

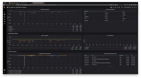
Key Metrics to Visualize in Your NetFlow Dashboards

Alright, you’ve got your setup humming, and you’re ready to build some killer Grafana NetFlow dashboards . But what exactly should you be looking at? What are the key metrics that will give you the most bang for your buck in terms of network insights? Let’s break it down, guys. First up, Top Talkers (Source and Destination IPs) . This is arguably the most fundamental metric. You absolutely need to know who is sending the most traffic and who is receiving it. Visualizing this as a bar chart or a ranked list in a table gives you an immediate sense of the heaviest users on your network. Is it a server you expected, or is it a rogue laptop consuming bandwidth? Next, Traffic Volume Over Time . This is crucial for understanding trends, identifying peak usage hours, and detecting anomalies. A line graph showing total bytes or packets transmitted over the last hour, day, or week can reveal patterns you’d otherwise miss. You can overlay different protocols or even specific IP addresses onto this graph for deeper analysis. Protocol Distribution is another big one. Understanding the mix of protocols (TCP, UDP, ICMP, etc.) and even specific application ports (like HTTP on port 80, HTTPS on 443) that are consuming your bandwidth tells you a lot about what’s happening on your network. A pie chart or a stacked bar chart is great for this. Are you seeing a lot of unexpected protocols? That could be a sign of something interesting, maybe even malicious. Conversation Analysis is where things get really interesting. This involves looking at the source IP, destination IP, source port, destination port, and protocol for individual flows. Visualizing the top N conversations can help you pinpoint specific application communication or identify large data transfers. A table showing details of these conversations is invaluable for troubleshooting. Packet and Byte Counts per Flow gives you insight into the nature of the traffic. Are you seeing lots of small packets, or a few very large ones? This can help diagnose application performance issues or identify potential denial-of-service attacks. AS Number (Autonomous System) Analysis becomes important if you’re dealing with traffic going to/from the internet. Seeing which external ASNs are generating or receiving the most traffic can be useful for understanding your organization’s internet dependencies or identifying large data transfers to specific providers. And don’t forget Application Identification ! Many NetFlow collectors can infer applications based on port numbers or even Deep Packet Inspection (DPI). Visualizing the top applications using your network is critical for capacity planning and understanding user behavior. Think about your Top Conversations by Port . This helps you identify which services are most heavily used. For example, seeing high traffic on port 80 and 443 confirms web usage, but high traffic on an unusual port might warrant investigation. Finally, consider Error/Discard Counts if your NetFlow collector can provide this. While not strictly NetFlow data, it’s often correlated and can indicate network device issues. By focusing on these key metrics, you can build Grafana NetFlow dashboards that provide comprehensive visibility, enabling you to quickly identify issues, optimize performance, and secure your network. Remember, the goal is actionable intelligence, so choose visualizations that make the data easy to understand and act upon!

Advanced Techniques and Customization

So, you’ve got the basics down with your Grafana NetFlow dashboards , and you’re seeing valuable information. Awesome! But what if you want to go even deeper? What if you need to tailor things specifically to your network’s quirks or your team’s specific needs? This is where advanced techniques and customization come into play, guys. Grafana is incredibly flexible, and there are tons of ways to supercharge your NetFlow monitoring. One powerful technique is templating . Instead of creating separate dashboards for different network segments or devices, you can use variables. For example, you could set up a variable for ‘Server IP’ or ‘Network Segment.’ Then, you can use this variable in your queries, allowing users to select a specific server or segment from a dropdown menu right on the dashboard. This makes your dashboards dynamic and reusable, saving you a ton of time and effort. Think about creating a global variable for ‘Interface’ and then using it to filter traffic stats for any specific network interface on your router. Another cool trick is alerting . Grafana isn’t just for pretty pictures; it’s a powerful monitoring tool. You can set thresholds on your NetFlow metrics. For instance, if the traffic volume on a specific interface exceeds 80% of its capacity for more than 5 minutes, you can trigger an alert. These alerts can be sent via email, Slack, PagerDuty, or other notification channels. This proactive approach means you can address potential issues before they impact users. Drill-down capabilities are also fantastic. You can configure panels so that clicking on a data point (like a top talker IP) takes you to another, more detailed dashboard filtered for that specific IP. This allows for seamless investigation, moving from a high-level overview to granular details without leaving the Grafana interface. Imagine clicking on a high-traffic application and being taken to a view showing the specific conversations involved in that application’s traffic. Correlating NetFlow with other data sources is another advanced move. Grafana can pull data from multiple sources simultaneously. You could overlay NetFlow traffic volume with server CPU usage or application response times. This helps you understand the impact of network traffic on your applications and infrastructure. For example, if you see a spike in network traffic correlating with increased server load, you know exactly where to look. Custom Variables and Expressions allow for even more sophisticated analysis. You can create variables based on other variables or use Grafana’s expression engine to perform calculations on your NetFlow data. This could be used to calculate bandwidth utilization percentages, identify traffic anomalies based on historical averages, or create custom ratios. For example, you might create an expression to calculate the ratio of inbound to outbound traffic for a specific service. Geographic mapping of IP addresses can also add a visual layer, showing where your traffic is originating from or going to on a world map. JSON API integration allows you to automate dashboard creation or updates, which is invaluable in large or rapidly changing environments. Finally, don’t underestimate the power of custom plugins . While the built-in visualizations are great, there are community-developed plugins that can offer specialized charting or data handling capabilities for NetFlow. Guys, exploring these advanced features turns your Grafana NetFlow dashboards from simple reporting tools into sophisticated network intelligence platforms. It takes a bit more effort, but the level of control and insight you gain is unparalleled.

Troubleshooting Common NetFlow Dashboard Issues

Even with the best setup, you might run into a few snags when working with Grafana NetFlow dashboards . Don’t sweat it, guys! Most issues are pretty common and have straightforward solutions. One of the most frequent problems is **