Grafana SNMP: Your Ultimate Guide

P.Serviceform 56 views
Grafana SNMP: Your Ultimate Guide

Grafana SNMP: Your Ultimate Guide

Hey everyone! Ever found yourself drowning in network data and wishing for a clearer picture? Well, you’ve landed in the right spot, guys. Today, we’re diving deep into the awesome world of Grafana SNMP . If you’re managing networks, you know how crucial it is to keep an eye on your devices, and SNMP (Simple Network Management Protocol) is a tried-and-true way to do just that. But SNMP data on its own can be, well, a bit of a mess. That’s where Grafana swoops in like a superhero, turning those raw SNMP metrics into beautiful, easy-to-understand dashboards. We’re talking about transforming complex network statuses into visual masterpieces that’ll make troubleshooting a breeze and performance monitoring a joy. Get ready to unlock the full potential of your network infrastructure by leveraging the power of Grafana and SNMP together. It’s not just about collecting data; it’s about making that data work for you, providing actionable insights at a glance. So, buckle up, because we’re about to cover everything you need to know to get your Grafana SNMP setup humming.

Understanding the Basics: What is SNMP and Why Use It?

Alright, let’s kick things off with the absolute basics. SNMP might sound like some arcane wizardry, but it’s actually a pretty straightforward protocol designed to let you manage and monitor network devices. Think of it like a universal language that network devices – routers, switches, servers, printers, you name it – speak to report their status and performance. They have these things called Management Information Bases (MIBs), which are essentially structured databases containing information about the device. SNMP agents on these devices can then expose this information to an SNMP manager (your monitoring system). The manager can query these agents for specific data (like CPU usage, memory, network traffic, error counts) or even receive alerts (traps) when something goes wrong. Why is this so cool? Because it gives you a centralized way to keep tabs on everything without having to log into each device individually. Imagine trying to check the status of a hundred routers one by one – nightmare fuel, right? SNMP saves you from that headache. It’s the backbone of network monitoring for a reason. It’s efficient, widely supported across different vendors, and provides a wealth of data that, when properly harnessed, can tell you a ton about the health and performance of your network. It’s especially vital in large or complex environments where manual checks are simply impossible. Plus, the ability to receive proactive alerts via SNMP traps means you can often fix problems before your users even notice them, which is the ultimate goal, wouldn’t you agree? So, in essence, SNMP is your eyes and ears across the entire network infrastructure, providing the raw intelligence needed to keep things running smoothly.

Why Grafana for SNMP Data?

Now, you might be thinking, “Okay, SNMP gives me data, but what’s so special about Grafana ?” Great question! SNMP, as we’ve established, provides the raw data. But raw data, especially from SNMP, can be a bit… dry. It’s often just numbers and codes. This is where Grafana shines, guys. Grafana is an open-source analytics and interactive visualization web application. What does that mean for you and your SNMP data? It means turning those cryptic SNMP MIB values into stunning, dynamic, and incredibly informative dashboards. Instead of staring at a spreadsheet of numbers, you can see graphs of bandwidth usage, charts of CPU load over time, gauges showing device temperature, and alerts highlighted in bright, unmissable colors. Grafana excels at making complex data accessible . It connects to a vast array of data sources, and SNMP is definitely one of them, usually via a plugin or a dedicated SNMP exporter. It allows you to build custom dashboards tailored to your specific needs. Need to see the uptime of all your servers? Easy. Want to track the error rate on a specific interface? Done. You can correlate data from different devices and different protocols all in one place. Furthermore, Grafana offers powerful alerting capabilities. You can set thresholds on your SNMP metrics, and Grafana will notify you (via email, Slack, PagerDuty, etc.) when those thresholds are breached. This proactive approach to monitoring is a game-changer. The flexibility and sheer visual appeal of Grafana dashboards make it an indispensable tool for anyone serious about network monitoring. It transforms the tedious task of data collection into an insightful and engaging experience, allowing for quicker problem identification and resolution. Basically, if SNMP is the language of your network devices, Grafana is the translator that makes that language understandable and actionable for humans.

Setting Up Your Grafana SNMP Integration

Alright, let’s get down to business – how do we actually get Grafana to display our SNMP data? It’s not as daunting as it sounds, I promise! The most common and recommended way to bridge the gap between SNMP devices and Grafana is by using an SNMP Exporter . Think of this exporter as a middleman. Your SNMP-enabled devices speak SNMP, and the exporter translates that into a format that Prometheus (a popular time-series database that Grafana plays very nicely with) can understand. So, the typical flow looks like this: SNMP Device -> SNMP Exporter -> Prometheus -> Grafana. You’ll need to install and configure an SNMP exporter. Popular choices include snmp_exporter (part of the Prometheus ecosystem) or Net-SNMP tools combined with some custom scripting. The snmp_exporter is great because it’s highly configurable and uses YAML files to define which MIBs to query and how to structure the data. You’ll need to define your snmp.yml configuration to specify the OIDs (Object Identifiers – these are like addresses for the data within MIBs) you’re interested in. Once your SNMP exporter is set up and running, you’ll need to configure Prometheus to scrape metrics from it. This involves adding a job to your prometheus.yml configuration file. After Prometheus is successfully collecting data from the exporter, the final step is to add Prometheus as a data source in Grafana. Go to your Grafana instance, navigate to ‘Configuration’ -> ‘Data Sources’, and add Prometheus. Then, you can start building your dashboards! You can import pre-built SNMP dashboard templates (often available on Grafana.com’s dashboard repository) or create your own from scratch. When creating panels, you’ll select Prometheus as your data source and write PromQL queries to pull the specific SNMP metrics you’ve exposed. It might take a little tinkering to get the OIDs and PromQL queries just right, but the result is a powerful, visually rich monitoring setup. Don’t get discouraged if it doesn’t work perfectly the first time; network monitoring often involves a bit of trial and error. The key is to break it down step-by-step: get the exporter running, ensure Prometheus is scraping it, and then build your Grafana panels. You’ve got this!

Choosing the Right SNMP Exporter

When you’re diving into the world of Grafana SNMP integration, one of the first crucial decisions you’ll make is choosing the right SNMP Exporter . This little guy is the linchpin connecting your network devices to your monitoring powerhouse, Grafana. The most widely adopted and arguably the most powerful option is the snmp_exporter developed by Arthur Sonzogni, which is part of the broader Prometheus ecosystem. This exporter is incredibly flexible. It uses a configuration file (typically snmp.yml ) written in YAML, allowing you to define exactly which SNMP MIBs and OIDs you want to query. You can specify different modules for different types of devices or different data points, making it super adaptable. For example, you might have one module for Cisco routers, another for Dell servers, and a general one for basic interface stats. It supports SNMPv1, v2c, and v3, which is essential for security. You can also configure it to perform SNMP walks or just fetch specific OIDs. Another option, though less common for direct Prometheus integration, is using the Net-SNMP suite of tools. While powerful for command-line querying and scripting, integrating its output directly into a time-series database like Prometheus requires more manual effort, often involving custom scripts to parse the output and expose it in a Prometheus-compatible format. For most users aiming for a seamless Grafana SNMP experience, the dedicated snmp_exporter is the way to go. It’s designed specifically for this purpose, integrates beautifully with Prometheus, and offers granular control over data collection. When selecting, consider: vendor support (does it handle your device types well?), SNMP version compatibility (especially SNMPv3 for security), and the ease of configuration. Start with the snmp_exporter ; it’s robust, well-documented, and community-supported, making it the go-to choice for most folks looking to visualize their SNMP data in Grafana.

Configuring Prometheus to Scrape SNMP Data

Okay, so you’ve got your SNMP Exporter up and running, and it’s happily collecting data from your network devices. The next vital step in our Grafana SNMP journey is telling Prometheus how to find and collect this data. Prometheus is the engine that scrapes, stores, and queries your time-series data, so it needs to know where to look. You’ll do this by editing your Prometheus configuration file, usually named prometheus.yml . Inside this file, you need to add a new ‘job’ to the scrape_configs section. This job will tell Prometheus the address of your SNMP Exporter and how often to collect data from it. A typical configuration might look something like this: job_name: 'snmp' , followed by static_configs which lists the targets. Your target will be the IP address and port where your SNMP Exporter is listening (e.g., target: 'your-exporter-ip:9116' ). You can also add labels here if needed. Critically, your SNMP Exporter needs to be configured to expose metrics in a Prometheus-readable format, which the snmp_exporter does by default. You also need to ensure that the SNMP Exporter’s configuration ( snmp.yml ) is set up correctly to fetch the desired MIBs and OIDs from your devices. Prometheus will then periodically send requests to the exporter’s metrics endpoint (usually /metrics ), retrieve the data, and store it. Remember to restart or reload Prometheus after making changes to prometheus.yml for the new configuration to take effect. Verifying this step is crucial: check your Prometheus UI ( http://your-prometheus-ip:9090/targets ) to ensure the SNMP exporter job is listed and has a ‘UP’ status. If it’s not ‘UP’, something is wrong with the network path, the exporter isn’t running, or the Prometheus configuration is incorrect. Getting this connection solid is key to unlocking powerful Grafana dashboards with your SNMP data.

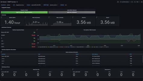
Building Grafana Dashboards for SNMP

Now for the fun part, guys! You’ve got your SNMP data flowing into Prometheus, and Prometheus is configured to serve it up. It’s time to bring it to life with Grafana ! This is where all that raw SNMP data transforms into beautiful, insightful visualizations. First things first, ensure you’ve added Prometheus as a data source in your Grafana instance. Head over to ‘Configuration’ -> ‘Data Sources’, click ‘Add data source’, select ‘Prometheus’, and enter the URL for your Prometheus server. Once that’s done, you can start building dashboards. You have two main paths: import existing dashboards or build them from scratch. For SNMP, there are tons of pre-built dashboards available on the Grafana.com dashboard repository. Search for ‘SNMP’ or specific vendors like ‘Cisco SNMP’ or ‘Juniper SNMP’. These are a fantastic starting point and can save you a ton of time. Look for dashboards that match the types of devices you’re monitoring. When you import a dashboard, you’ll usually need to select your Prometheus data source. If you decide to build from scratch, create a new dashboard, click ‘Add new panel’, and choose your Prometheus data source. Here’s where the magic happens: you’ll write PromQL queries to fetch your SNMP data. Remember, the SNMP Exporter transforms SNMP OIDs into Prometheus metrics. For example, if your exporter is configured to track interface traffic using ifHCInOctets and ifHCOutOctets , your PromQL query might look something like rate(ifHCInOctets{ifDescr="GigabitEthernet0/1"}[5m]) . You’ll select the visualization type (Graph, Stat, Gauge, Table, etc.), configure its appearance, and add your query. Repeat this for all the metrics you want to display – CPU usage, memory, temperature, packet counts, error rates, etc. Arrange these panels logically on your dashboard. Group related metrics together. Use variables to make your dashboards dynamic, allowing you to select different devices or interfaces from dropdown menus. This makes your dashboards reusable and incredibly powerful. The goal is to create a clear, at-a-glance view of your network’s health. Don’t be afraid to experiment with different panel types and visualizations until you find what works best for you and your team. It’s all about making that data tell a story!

Key SNMP MIBs and OIDs for Network Monitoring

When you’re setting up your Grafana SNMP dashboards, knowing which SNIB MIBs and OIDs to query is super important, guys. These are the specific data points your network devices expose. While every device is different, there are some universal MIBs that are incredibly useful for general network monitoring. The IF-MIB (Management Information Base) is your best friend here. It provides information about network interfaces. Key OIDs within IF-MIB include:

  • ifNumber : Tells you how many interfaces the device has.
  • ifIndex : A unique index for each interface.
  • ifDescr : A textual description of the interface (e.g., ‘GigabitEthernet0/1’).
  • ifOperStatus : The operational status of the interface (up, down, testing, etc.). This is crucial for seeing if an interface is active.
  • ifInOctets / ifHCOutOctets : The number of bytes received/sent on the interface. Using ifHCOutOctets is better for high-speed interfaces as it’s 64-bit.
  • ifInDiscards / ifOutDiscards : Number of discarded incoming/outgoing packets.
  • ifInErrors / ifOutErrors : Number of incoming/outgoing packet errors.

Another vital MIB is the HOST-RESOURCES-MIB . This one is great for general system information, especially on servers and routers:

  • hrSystemUptime : How long the device has been running.
  • hrProcessorLoad : The current CPU load.
  • hrStorageSize & hrStorageUsed : Information about disk or memory usage.

For specific vendors, you’ll often need to consult their proprietary MIBs. For example, Cisco has a vast array of MIBs for their specific hardware features. You can usually find vendor MIBs on their support websites. When configuring your snmp_exporter , you’ll map these OIDs to Prometheus metric names. For instance, you might map ifHCOutOctets to a metric called snmp_interface_rx_bytes_total . You’ll then use rate() on these _total metrics in PromQL to see the bandwidth usage over time. Understanding these core MIBs and OIDs will empower you to pull the most critical performance metrics for your network devices into Grafana, giving you the visibility you need.

Advanced Grafana SNMP Techniques

Once you’ve got the basics down, there are some really cool advanced tricks you can pull off with Grafana SNMP . Let’s dive into a few that will seriously level up your monitoring game, guys. One of the most powerful techniques is using Grafana variables . Variables make your dashboards dynamic. Instead of having a dashboard for each router, you can create one dashboard that lets you select any router from a dropdown menu. You can set up variables for things like hostname , IP address , or even interface name . This allows users to easily switch context and view data for different devices or specific interfaces without needing multiple dashboards. To implement this, you’ll define a variable in your Grafana dashboard settings, often querying Prometheus for unique labels (like label_values(hostname) ). Then, you’ll use this variable in your panel queries, like rate(ifHCOutOctets{hostname="$hostname"}[5m]) . Another advanced technique is alerting . While basic alerting is standard, you can create sophisticated alert rules in Grafana based on your SNMP data. For example, you could set an alert not just for high CPU usage, but for a sustained high CPU usage over a specific period, or a sudden spike in interface errors that might indicate a hardware issue. You can also use Grafana’s transformation features to manipulate the data before displaying it or alerting on it. For instance, you might calculate the percentage utilization of an interface from raw byte counts. Finally, correlating data is key in advanced troubleshooting. Grafana allows you to display data from multiple sources or different metrics on the same graph. This means you can put CPU load, memory usage, and interface traffic side-by-side for a particular device. This visual correlation helps immensely in pinpointing the root cause of performance issues. Maybe high traffic is causing high CPU? Or perhaps excessive errors on an interface are leading to retransmissions and increased load? By visualizing these relationships in Grafana, you can quickly diagnose complex problems that would be much harder to spot with raw SNMP data alone. Mastering these techniques turns your Grafana SNMP setup from a simple data display into a truly intelligent network monitoring and analysis tool.

Leveraging Grafana Variables for Dynamic Dashboards

Alright, let’s talk about making your Grafana SNMP dashboards super flexible using Grafana Variables . This is a game-changer, trust me! Instead of building a unique dashboard for every single server or network switch you have, you can create one master dashboard that adapts to whatever device you select. How cool is that? Variables act like dynamic placeholders in your dashboard queries. The most common use case is selecting a specific device. You can set up a variable, let’s call it device , which pulls a list of available devices (e.g., hostnames or IP addresses) from your Prometheus data source. The query to populate this variable might look like label_values(up{job="snmp"}, instance) . Once defined, you can use $device in your panel queries. So, instead of querying rate(ifHCOutOctets{instance="router1.example.com"}[5m]) , you’d query rate(ifHCOutOctets{instance="$device"}[5m]) . When you select ‘router2.example.com’ from the $device dropdown at the top of your dashboard, all the panels automatically update to show data for that router! You can create variables for almost anything – interface names, sensor types, locations, etc. This makes your dashboards infinitely more scalable and user-friendly. Imagine having a single dashboard to monitor all your critical routers, and you can just hop between them with a simple dropdown. It significantly reduces maintenance overhead and empowers users to explore data without needing deep technical knowledge of query languages. Experiment with different variable types (query, custom, interval) and data sources to unlock the full potential of dynamic visualization. It’s all about making your data accessible and interactive!

Setting Up SNMP Alerting in Grafana

One of the most powerful aspects of using Grafana with SNMP data is the ability to set up intelligent alerting . It’s not just about seeing problems; it’s about being notified before they become major incidents. Grafana’s alerting system is robust and can be configured to monitor your SNMP metrics closely. First, you need to ensure your alerting is set up correctly. This involves configuring an alerting notification channel (like email, Slack, PagerDuty, OpsGenie, etc.) in Grafana’s ‘Alerting’ section. Once your channels are set up, you can start defining alert rules on your dashboard panels. For any panel displaying an SNMP metric (like interface errors, CPU load, or temperature), you can click the ‘Edit Panel’ button, then navigate to the ‘Alert’ tab. Here, you can create a new alert rule. You’ll define a condition based on the query results. For example, you might set a condition like: `WHEN last() OF