Mastering PostgreSQL Monitoring With Grafana Dashboards

P.Serviceform 83 views
Mastering PostgreSQL Monitoring With Grafana Dashboards

Mastering PostgreSQL Monitoring with Grafana Dashboards

This article is your deep dive into the world of Grafana dashboards for PostgreSQL . We’re talking about getting invaluable insights into your database’s health and performance, guys. This isn’t just about crafting aesthetically pleasing graphs; it’s about making sure your PostgreSQL databases are running smoothly, preventing potential headaches before they even start, and ensuring your applications remain snappy and responsive. If you’re running any kind of application that relies heavily on PostgreSQL , understanding its internal workings through a robust monitoring solution like Grafana is absolutely non-negotiable. This comprehensive guide will walk you through the entire process, from understanding why you need to monitor, to setting up your first dashboard, identifying key metrics, and implementing advanced best practices. By the end, you’ll have the knowledge to build a powerful and proactive monitoring system that keeps your data safe and your applications performing at their peak. Get ready to elevate your database management game!

Why Monitor PostgreSQL with Grafana?

Alright, let’s get real for a second. Why should you even bother with PostgreSQL monitoring ? Imagine your database as the beating heart of your entire application infrastructure. If that heart isn’t doing so great, if it’s struggling or showing signs of stress, then everything else connected to it — your user experience, application performance, and even your business operations — starts to fall apart. Monitoring PostgreSQL means keeping a close eye on its vital signs, understanding its performance bottlenecks, and, most crucially, catching potential issues before they turn into catastrophic outages that impact your users, damage your reputation, and, let’s be honest, ruin your sleep. This is precisely where Grafana truly shines. It’s not just a fancy tool; it’s your visual command center, transforming raw, often daunting, and obscure PostgreSQL metrics into clear, actionable insights that anyone on your team can understand. With Grafana , you can build beautiful, intuitive dashboards that tell you exactly what’s happening, often in near real-time. We’re talking about achieving a holistic, 360-degree view of your database’s health, covering everything from granular query performance to intricate disk I/O patterns, replication status, and virtually every other critical metric in between.

The benefits of this powerful combination are truly massive, folks. Firstly, you gain the power of proactive issue detection . Instead of waiting for angry users to complain about frustratingly slow response times or application errors, you can proactively spot emerging trends – like a sudden, unexplained spike in slow queries, an unusual increase in idle connections, or an unexpected drop in buffer cache hit ratio – and address them decisively and early. This strategy effectively saves you from those frantic, often late-night or early-morning, troubleshooting calls. Secondly, it becomes an indispensable tool for robust capacity planning . By meticulously tracking resource usage (such as CPU, memory, and disk space) over extended periods, you can accurately anticipate when you’ll need to scale up your PostgreSQL instance, ensuring continuous, seamless performance even as your data volume and user load steadily grow. No more reliance on guesswork or vague estimates; just solid, data-driven decisions that save time and resources. Thirdly, and perhaps most importantly for sustained success, it leads directly to profound performance optimization . With detailed, contextualized metrics clearly laid out in front of you, you can pinpoint exactly where your database is struggling and why. Is it a handful of inefficient queries that are consuming disproportionate resources? Is your disk subsystem the primary bottleneck, struggling to keep up with I/O demands? Are there too many open connections consuming precious server memory? Grafana dashboards provide the definitive answers, empowering you to fine-tune your PostgreSQL configuration, optimize your queries, and refine your indexing strategies for optimal speed, efficiency, and resource utilization. Think about it: a well-optimized and monitored database means happier users, significantly better application performance, and ultimately, a more stable, reliable, and cost-effective system. Without proper monitoring , you’re essentially flying blind, hoping for the best, and reacting only when problems become undeniable. And in the complex, high-stakes world of databases, hope is definitely not a viable strategy. So, if you’re truly serious about the long-term health and success of your PostgreSQL deployment, integrating Grafana for comprehensive monitoring is absolutely the smartest and most effective way to go. It gives you the unparalleled power to transform complex raw data into simple, understandable, and actionable visualizations, making database management a whole lot easier, more intuitive, and significantly more effective. This powerful combination isn’t just about preventing downtime; it’s about continuously improving and understanding your system on a deeper, more granular level. You’ll be able to swiftly identify current bottlenecks, accurately track resource utilization trends over time, and even confidently predict future performance issues well before they ever become critical. Imagine having a rich, detailed historical record of your database’s performance, allowing you to meticulously compare current behavior against past patterns. This capability is absolutely invaluable for debugging intermittent problems, assessing the real-world impact of schema changes, or rigorously evaluating the effectiveness of a newly created index. Moreover, Grafana’s sophisticated alerting capabilities mean you don’t have to constantly stare at your dashboards , perpetually waiting for a problem to appear. You can proactively set up intelligent thresholds for key PostgreSQL metrics – like transaction rates, connection counts, error percentages, or replication lag – and automatically receive timely notifications via email, Slack, PagerDuty, or any other preferred communication channel if those predefined thresholds are breached. This fundamentally transforms reactive troubleshooting into proactive problem-solving, significantly reducing incident response times. Ultimately, leveraging Grafana for PostgreSQL monitoring empowers you to build more resilient, inherently stable, and high-performing applications. It’s about gaining profound confidence in your database infrastructure and ensuring that it can robustly handle whatever your users, or indeed the market, throw at it, day in and day out. Don’t ever underestimate the transformative power of clear, visual data when it comes to maintaining a healthy, high-performing database environment. It truly is a game-changer for database administrators and developers alike.

Essential Tools for PostgreSQL Data Collection

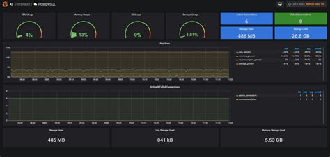
Before we can feast our eyes on those beautiful Grafana dashboards , we need to get the data flowing, right? You can’t visualize what you haven’t collected! When it comes to PostgreSQL monitoring , the database itself provides a wealth of invaluable information through its built-in statistics collectors. Tools like pg_stat_statements , pg_stat_activity , and pg_stat_io are your absolute best friends here. Let’s break them down briefly. pg_stat_statements is a killer extension that meticulously tracks execution statistics of all SQL statements executed by a server. It tells you exactly which queries are slow, how often they run, and how much time they collectively consume – this information is absolutely critical for precise query performance optimization . Then there’s pg_stat_activity , which dynamically shows you the current activity of all server processes, giving you a real-time snapshot of active connections, the current queries being executed, and their respective states. This is super useful for debugging live, production issues or swiftly identifying blocked processes. And pg_stat_io provides detailed I/O statistics for tables and indexes, helping you spot potential I/O bottlenecks. These are all incredibly powerful, built-in features, but how do we get this rich data out of PostgreSQL and into Grafana in a structured, monitorable way? That’s precisely where the Prometheus ecosystem comes into play, and specifically, the PostgreSQL Exporter . This fantastic open-source tool is meticulously designed to scrape various PostgreSQL metrics and then expose them in a standardized, Prometheus-compatible format that Prometheus can easily understand and ingest. Think of it as a highly efficient translator: it perfectly understands the language of PostgreSQL metrics and seamlessly translates them into the language of Prometheus metrics. Prometheus, in turn, acts as your primary time-series database. It’s purpose-built for the efficient collection and robust storage of metrics over time, making it the absolute perfect backend for your Grafana dashboards . The typical data flow goes something like this: PostgreSQL actively generates its intrinsic metrics -> the PostgreSQL Exporter diligently scrapes them and exposes them via a dedicated HTTP endpoint -> Prometheus then scrapes the exporter’s endpoint at regular, configurable intervals and efficiently stores the collected data. Once Prometheus has the data safely stored, Grafana can simply connect to Prometheus as a data source and immediately start building those awesome, insightful visualizations.

Setting up the PostgreSQL Exporter is usually a very straightforward process. You typically deploy it as a separate, lightweight process (often on the same server as PostgreSQL itself, or within a containerized environment), configure it with your PostgreSQL connection details (ensuring it has appropriate read-only user credentials to fetch statistics), and then you simply tell Prometheus where to find its HTTP endpoint. Many Linux distributions offer pre-packaged versions, or you can easily run it via Docker for quick deployment. It’s meticulously designed to be lightweight and highly efficient, so it won’t add any significant, noticeable overhead to your database server. Beyond the PostgreSQL Exporter itself, don’t ever forget about other absolutely essential data collection points. For a truly comprehensive, holistic view of your system’s health, you’ll also want to monitor the underlying host (the server or VM) metrics. Tools like Node Exporter (another fantastic Prometheus exporter) will diligently collect crucial CPU usage, memory utilization, disk space availability, network I/O, and many other critical operating system-level metrics. Correlating these host metrics with your specific PostgreSQL metrics within Grafana is absolutely key to understanding the full picture and accurately diagnosing issues. For instance, a sudden spike in PostgreSQL query latency might not be solely database-related; it could very well be caused by an I/O bottleneck on the underlying disk subsystem, which you’d clearly see from your Node Exporter data. Or perhaps unexpectedly high CPU usage isn’t originating from PostgreSQL itself, but rather from some other resource-intensive process inadvertently running on the same machine. Integrating both database-specific and host-level metrics into your Grafana dashboards provides unparalleled visibility and dramatically helps you quickly diagnose the true root cause of complex performance issues. So, while pg_stat_statements gives you detailed query-level insights, and the PostgreSQL Exporter provides comprehensive database-level statistics, combining them with host metrics from something like Node Exporter and visualizing it all together in Grafana is the ultimate setup for robust, holistic, and actionable PostgreSQL monitoring . It’s all about gathering the right data from the right places, guys, so you can always make perfectly informed decisions and keep your critical database infrastructure in optimal health.

Setting Up Your First Grafana Dashboard for PostgreSQL

Alright, you’ve completely understood the why and the what for PostgreSQL monitoring and data collection. Now, let’s get down to the truly exciting part, folks: setting up your very first Grafana dashboard for PostgreSQL ! This isn’t as daunting or complicated as it sounds, I promise. We’ll walk through the entire process, step-by-step, making it super clear and manageable. First things first, I’m going to assume you already have Grafana itself installed and running successfully. If not, a quick search online for